▪️Search by Address
How to understand the Address information from DECENOMY Explorer
ch box can be found in all tabs, allowing for precise queries on the explorer.

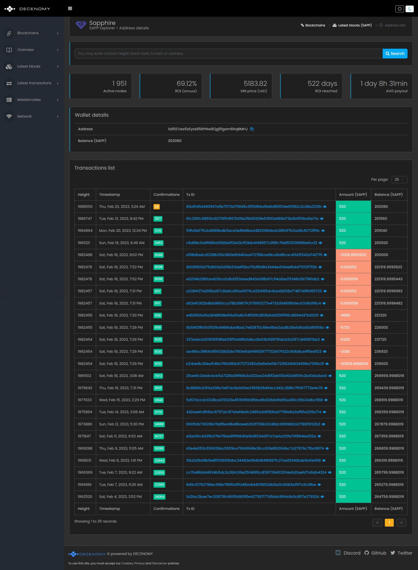
After utilizing the search box to obtain more information regarding a specific wallet address or clicking on the address presented on transaction details (as outlined in the Search by Tx ID guide ) the user will be redirected to a screen similar to the following:

" Height " Refers to the block height at which a transaction containing the queried address occurred. " Timestamp " Exact date and time when the transaction event occurred. " Confirmations " Indicates the number of times the transaction has been confirmed on the blockchain by the time of the query. " Tx ID " The transaction ID " Amount " Shows the number of coins that were moved in the transaction. The field is color-coded to indicate whether the transaction resulted in a credit or debit to the wallet. " Balance " The balance the wallet has after the transaction happens.
To obtain more details about a specific transaction, the user can select the Tx ID on this screen, which will provide access to a more detailed view with additional information. For further in-depth information, please refer to the Search Tx ID guide.
Last updated
Was this helpful?